The first handshake with security data
Connect with the first security data source
Technical Workflow
Timeline
11/2023-05/2024
Role
Design lead
Team
2 designers
4 engineers
2 product managers
2 security specialists
Overview
I led the design of the onboarding experience to support the first security data source connection, creating a streamlined and scalable design that can be generalized to all other data sources.
From preview to public release, I supported the product team for successful rollouts and also mentored a junior designer to level up skills on user research and design collaborations.

The business initiatives is to expand the data connection to security data source, helping organizations unlock their security insights with advanced analytics.

But the problem is prominent: the existing onboarding flow is fragmented and takes a long time to complete, remaining as the biggest friction to user adoption.

Users need a smoother onboarding experience to empower self-service and support faster time-to value.
Streamlined experience
A wizard design to reduce cognitive load.

Built-in automation
To automate the index setup process.
Guided experience
A hand-holding experience with multi-level instructions design.
However, data connection is more than just onboarding. A real connected experience needs to account for the end-to-end user journey.

The final design showcases the end-to-end data connection experience from first-time onboarding to later modification.

Connect to data source
A guided flow to help users connect to the external data step-by-step, with clear instructions on what they need to do and why.

Configure data access
Set up the search and analytics features via index creation, with visual aids and built-in automation.

Complete onboarding
A comprehensive review for scrutiny and a feedback page to suggest next steps.

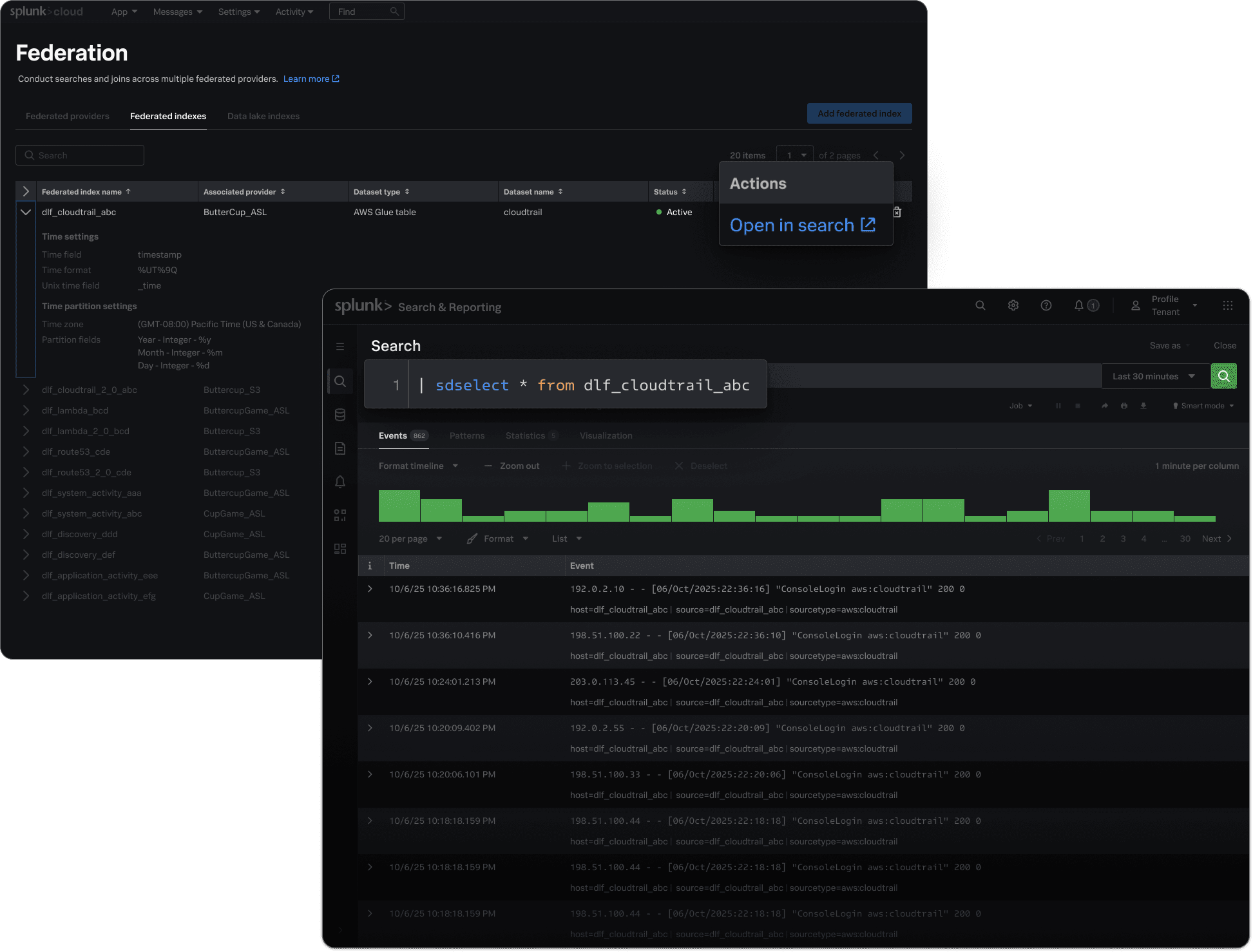
Validate
Test the data connection and configuration by directly opening search with pre-defined query.

Monitor
Seamlessly connect with the monitoring dashboard by directly checking the license usage for each provider.

Impact
40% time saved
Reducing the steps from 15 to 9
5 more use cases
With advanced analytics
+45% usability
Measured by the EASE metrics
1st data lake integration
Improving Splunk's scan-based data search
15 active customers
Highlighted at the Splunk's annual conference
$17.6B market opp.
Potential data lake market opportunity